时间:2018-10-13 01:37:03
1、选择题 关于摩擦力与弹力的关系,下列说法中不正确的是
A.接触面间有摩擦力就一定有弹力
B.接触面间有弹力但不一定有摩擦力
C.摩擦力的大小总是与弹力的大小成正比
D.摩擦力的方向总是与物体运动方向相反
2、实验题 在做“验证牛顿第二定律”的实验中
(1)本实验备有下列器材:电磁打点计时器、秒表、天平(带有一套砝码)、纸带、复写纸、细线、低压直流电源、砝码、小车、一端带滑轮的长木板、小桶、砂子、垫木、导线。
实验的研究对象是?。实验中不需要的器材是?,缺少的器材是?。
(2)某同学在实验时将打点计时器接到频率为50Hz的交流电源上,下图是实验得到的一条纸带。他在纸带上便于测量的地方选取第一个计时点,在这个点下标明A,第六个点下标明B,第十一个点下标明C,第十六个点下标明D,第二十一个点下标明E。他测得AB长为5.99cm,BC长为8.57、CD长为11.16cm,DE长为13.72cm,则小车运动的加速度大小为__? ___m/s2。(保留三位有效数字)
(3)关于本实验,下列说法中正确的是?
A.平衡摩擦力时,小车后面的纸带必须连好,因为运动过程中纸带也要受到阻力。
B.平衡摩擦力时,小桶应该用细线通过定滑轮系在小车上,并且在小桶内装入砂子。
C.实验中应该始终保持小桶和砂的总质量远远小于小车和车内砝码的总质量。
D.作a-F或a-1/M的图线时,应该用直线连接所有点。
3、实验题 (某同学用如图所示的装置测定当地的重力加速度:
(1)纸带上1至9各点为计时点,由纸带所示数据算出当地的重力加速度是______ ;
(2)若当地的重力加速度真实数值是9.8 m/s2,请任意写出一个测量值与真实值有差异的原因__________;

4、实验题 (10分)在“验证机械能守恒定律”的实验中(g取9.8m/s2 ,结果保留三位有效数字):
(1)所需器材有打点计时器(带导线)、纸带、复写纸、带铁夹的铁架台和带夹子的重物,此外还需要?(填字母代号)?。
A.直流电源
B.交流电源
C.游标卡尺
D.毫米刻度尺 E.天平及砝码 F.秒表
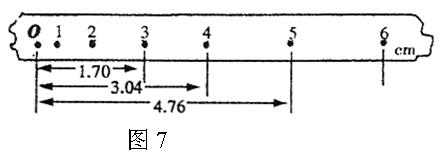
(2)正确使用打点计时器,打出的某一条纸带如图7所示,O是纸带静止时打的点,1、2、3、4、5、6是依次打的6个点,已知电源频率是50 Hz,利用图中给出的数据可求出打点“4”时的速度
=?m/s。
(3)若已知重物的质量为0.2kg,从O点到打下点“4”的过程中重力势能减少量是
=?,此过程中物体动能的增加量
=?。
5、填空题 一根轻质弹簧原长为20cm,其上端固定,下端竖直悬挂一个重为10N的静止物体,此时弹簧的长度为30cm,如图所示,则弹簧的劲度系数为 ▲ N/m? (已知弹簧的形变量在弹性限度范围内)